也可直接联系我们
方式一 拨打报名热线或邮件咨询:
电话: 010-67046081
邮件: 195024562@qq.com
方式二 填写参会确认表
近日,都市圈参建的“烟台商贸市场提升大数据云平台”项目顺利通过验收!烟台市市场监督管理局和大数据局的领导出席了本次验收会议。

烟台商贸市场提升大数据云平台具有三端联通、信息共享、大数据处理、可视化操作等功能,在数据标准规范体系支撑的基础上,经过分析、开发建立了一套服务新时代政务的信息化系统。
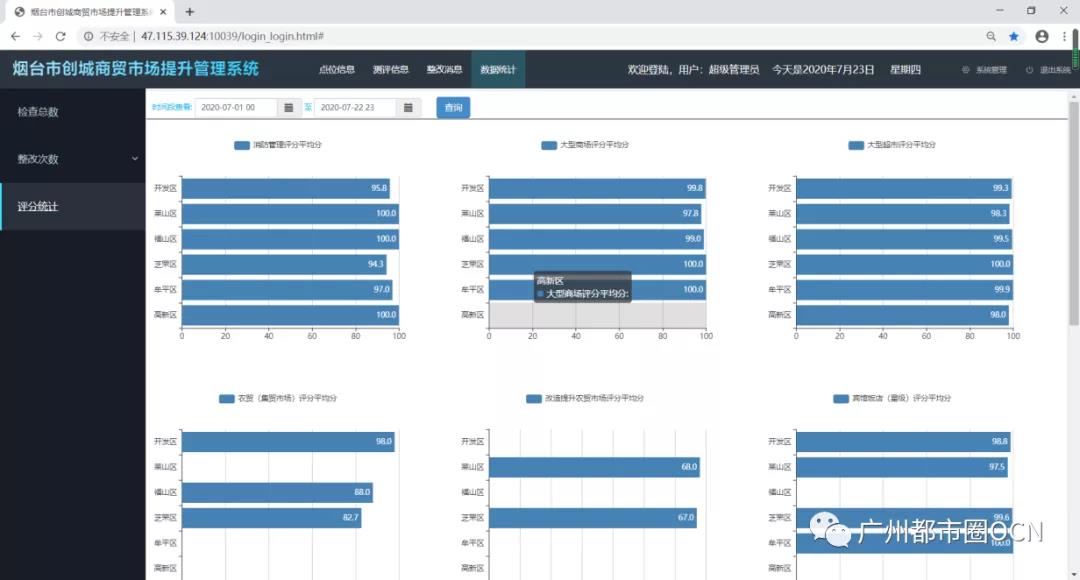
用户可在移动端查看各区商户数量、布局、业务内容、地理位置、全景地图等信息,并对商户测评数据进行收集、管理和实时同步。后台还可自动生成检查、整改等工作内容的数据统计表,进而对每个区域各项内容进行评分汇总。



在web端可以对商户进行地图搜索、信息筛选、查看其检查整改状态和测评。同时,还可进行各项统计数据的分析、排名等操作。



· 建设意义·
1.提供大数据信息处理平台
市场监管如何高效有序地完成一直是一个很难完美解决的课题。由于管理范围广、定点分散、碎片化信息过多等导致传统手段处理起来消耗大量的人力、物力,而且情况错综复杂,监督管理很难量化。
平台系统采用的大数据信息处理模式,有反应快,容量大,随时响应的特点。针对实际工作的碎片化为主的管理方式,进行有效的信息汇总,进而完成工作任意节点的监督和信息汇总。
2.多平台数据共享服务
一般的处理系统模式单一,例如,工作OA系统,而且学习成本高,落地使用难度大,不适配各种基层业务人员的需要。
我们平台采用的多终端、多平台数据共享模式。使用三个终端,信息共享的处理办法,针对不同的用户采用不同的终端进行个性化、定制级别的信息化解决方案,避免了不必要的学习成本,提高了系统的部署效率,使平台可用性更强。
【责任编辑:张伟】