.jpg)
时间:2024-10-14 15:27:55 来源:
[法安导读]以下推出的是《智慧法院篇 | 创新经验之“衢州市数字赋能审判辅助事务集约化改革”》
为深化政法智能化建设,加强“智慧治理”“智慧法院”“智慧检务”“智慧警务”“智慧司法”等信息平台建设,深入实施大数据战略,实现科技创新成果同政法工作深度融合。法制日报社已连续举办了七届“政法智能化建设技术装备及成果展”。
作为装备展配套活动,法制日报社于2024年3月继续举办了2024政法智能化建设创新经验征集宣传活动,活动征集了“智慧治理”“智慧法院”“智慧检务”“智慧警务”“智慧司法”创新经验。
在2024年7月10日至11日举办的成果展上,对入选的创新经验进行了集中展示,并已编辑整理成册——《2024政法智能化建设创新经验汇编》。
该汇编分为智慧治理篇、智慧法院篇、智慧检务篇、智慧警务篇、智慧司法篇五个篇章,为政法信息化、智能化建设提供及时、准确、 实用的资讯信息与经验观点。
应广大读者要求,我们特开辟专栏,将部分创新经验进行展示,敬请关注!
以下推出的是《智慧法院篇 | 创新经验之“衢州市数字赋能审判辅助事务集约化改革”》

衢州市数字赋能审判辅助事务集约化改革
浙江省衢州市中级人民法院
开化县人民法院
一、案例简介
为推进司法辅助事务改革,优化司法资源和审判流程,衢州中院依托浙江法院统一的办案办公平台,打造审判辅助事务集约应用。该应用建设三个机制:
一是建立以“工单”为载体的辅助事务办理机制。将审判辅助事务分成24类工单,自动派发给辅助人员,实现“权随事走”“权责一体”。
二是建立以“多跨”为支撑的辅助事务协同机制。实现法院内部跨层级、跨区域、跨系统信息共享,以及法院外部跨部门、跨平台数据协同。
三是建立以“智控”为核心的辅助事务管理机制。应用具备数据归集分析功能,推动质效管控从线下、事后转向线上、全程,实现办案质效实时、在线管控,人员绩效多维、精准考评。

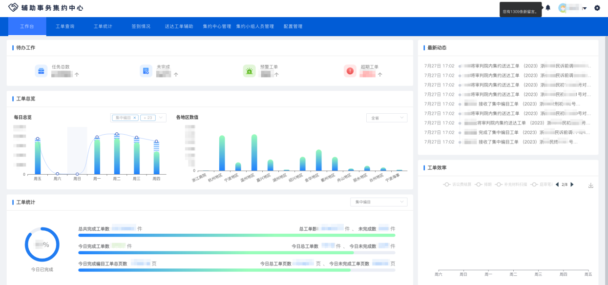
审判辅助事务集约应用工作台
二、案例举措
(一)流程再造,变“个人包干”为“分层集约”。
一是做优全域集约,实现案件流转从“单链条直线式”向“全链条闭环式”转变。坚持人员全集中、业务全覆盖、流程全贯通,立审执各部门的审判辅助人员和辅助事项全面集约,设置审前事务组、集中排期组、主体业务组、执行辅助组和综合保障组5个小组,实现集约中心的闭环运行。
二是做新纵向集约,实现办理机制从“分散粗放”向“集约高效”转变。创设“主办书记员”制度,将审判核心业务统一交由主办书记员负责辅助事项,统筹全案,跟踪、监督、管控外层辅助事务。
三是做强横向集约,实现工作模式从“串联式”向“并联式”转变。将排期、扫描、退费、归档等同质共性事项,统一归口至集中排期组和综合保障组集约办理,以专人专事、流程协同推进,加快办案进程。

集约中心业务流程图
(二)数智赋能,变“线下跑腿”为“线上协同”。
一是“平台集成+智能化”,提升辅助事务办理效率。应用集成在到浙江法院办案办公平台,与案款3.0、智能送达等成熟应用实现互通,实现辅助事务的协同办理。将案件办理涉及的10大类32项辅助事务,转化为排期、送达等24类“工单”,为不同层级、不同地域法院配置自选模块,提供应用功能个性化定制服务。
二是“自动触发+手动控制”,满足法官多样需求。基于自动触发原则,设计高频“工单”自动处理,实现无缝衔接,工单自动创建率高效。同时,保留手动派单功能,为临时和综合性事务提供个性化服务。引入智能排期,避免时间冲突,为开庭排期提供影院“选座式”服务。
三是“授权管理+全程监督”,实现辅助事务数智化管控。确保工单办理全程留痕,为界定司法责任提供依据。通过赋权和去权功能,根据工单内容设置适当权限,并在办理完成后即时去权,解决因书记员权限过大导致的廉政风险。

工单界面流程图
(三)集约管理,变“粗放管理”为“精准管控”。
一是规范化建设,完善工作规程。出台实施方案和操作手册,针对不同业务内容,制定刑事、行政、民商事团队主办书记员的操作规程和排期、送达、归档事项工作规程,确保集约事务办理规范高效。
二是职业化建设,完善业绩评价。开发集约驾驶舱管理模块,对辅助人员实施精细化、精准化考评。按照奖优罚劣原则,制定审判辅助人员业绩考核办法,与书记员等级晋升挂钩,倾斜管理岗位和主办书记员等特殊岗位,激励担当。

审判辅助事务集约应用驾驶舱
三是专业化建设,加强业务培训。建立集岗前培训、定期培训、专题培训等为一体的“大培训”机制,完善导师帮带制度,提升司法雇员的政治、业务和职业道德素质。定期发布工作动态和常见问题解答,与业务部门交流研讨,及时解决改革问题。
三、案例成果
打造审判辅助事务集约处理能力是浙江省政法智能化发展“十四五”规划重点任务之一,是面向公检法共性需求,构建集约化、智能化、现代化的新能力服务体系。该应用是全省法院在推进审判辅助事务集约化改革进程中,推动和实现流程重构、模式重塑的数字化成果。审判辅助事务指的是在法院办案过程中,由书记员承担的排期、送达、庭审记录和诉讼费结算等辅助性事务。应用的开发与上线,促成了传统辅助事务由点上分散到流水线集中,提高了效率、节省了人力;由人工管理到智能化管控,促进了规范、加速了进程;由线下操作到数字化组织,重塑了制度、优化了规则。
一是引领诉讼模式的新变革。在法定诉讼程序的框架下,应用按照设定的事务触发规则,推动办案进程,进而撬动诉讼模式向集约化、数智化转型。一套数字环境下,“法官专注审判主业,集约人员专精辅助事务”,以审判程序为链条,各类人员各司其职,统筹兼顾,闭环管理的数字法院新型审判运行模式初步成型。
二是推动办案质效的新提升。应用推动了程序性工作用时充分压缩,沟通协作成本逐步降低,事务办理专业化水平不断提升。上线以来,共创建“工单”5393370个,办理“工单”5158758个,“工单”完成率95.65%,“工单”自动创建率93.41%,“工单”平均用时0.38天。2023年衢州地区平均结案时间、超12个月未结案件比、月均存案工作量等主要效率指标,一、二审服判息诉率、一审裁判被改判发回瑕疵率等主要质量指标,均居全省第一方阵。
三是促进群众获得感的新增长。以衢州为例,首次排期平均时限缩短至17.44天,较改革前减少24.53天,提高案件处理效率;依托应用的集约送达功能,当事人公告送达费用同比上线前下降33.55%,有效降低群众诉讼成本。诉讼费退费时间指数同比上线前下降22.68%,群众胜诉权益得到更快实现。2023年衢州法院在全省法院司法质量大检查中因辅助事务办理不规范导致的一般瑕疵、一般问题同比分别减少50%和29.38%,提高案件办理质量。
四是实现理论成果的新突破。随着改革的推进和应用的使用,相关成果被纳入最高法院出台的《人民法院在线诉讼规则》;先后形成了《浙江法院电子卷宗集中编目工作指引(试行)》《无纸化立案工作指引》《审判辅助事务集约中心工作流程管理办法》《诉讼辅助事务岗考核办法》《审判辅助事务集约数字应用操作手册》等制度成果。相关工作经验与理论文章相继被《人民法院报》《法治日报》刊发。
责任编辑:晓莉
声明:
本网站图片,文字之类版权申明,因为网站可以由注册用户自行上传图片或文字,本网站无法鉴别所上传图片或文字的知识版权,如果侵犯,请及时通知我们,本网站将在第一时间及时删除。

征稿启事
品牌推荐更多>>